OpenShift administrators often face the same challenges as other system administrators: "I need a tool that will monitor the health of my system." Yet, traditional monitoring tools often fall short in their visibility of an OpenShift cluster. Thus, a typical OpenShift monitoring stack includes Prometheus for monitoring both systems and services, and Grafana for analyzing and visualizing metrics.

Administrators are often looking to write custom queries and create custom dashboards in Grafana. However, Grafana instances provided with the monitoring stack (and its dashboards) are read-only.  To solve this problem, we can use the community-powered Grafana operator provided by OperatorHub.

Red Hat named a Leader in the 2024 Gartner® Magic Quadrant™ for second consecutive year

Red Hat was named a Leader in the Gartner 2024 Magic Quadrant for Container Management. This year, Red Hat was positioned furthest on the Completeness of Vision axis.

Disclaimer: Community Operators are operators which have not been vetted or verified by Red Hat. Community Operators should be used with caution because their stability is unknown. Red Hat provides no support for Community Operators.

I followed the steps below to deploy a community-powered Grafana operator 3.5.0 from OperatorHub on a running OpenShift 4.5 cluster.  This allowed me to write custom queries against the built-in Prometheus to extract metrics relevant to me, and in turn I’m able to create custom dashboards to visualize those metrics.

Deploying Custom Grafana

The community-powered Grafana cannot be deployed to the existing openshift-monitoring namespace, so we will create a new namespace (e.g. my-grafana) to deploy into instead.  Navigate to OperatorHub and select the community-powered Grafana Operator.  Press Continue to accept the disclaimer, press Install, and press Subscribe to accept the default configuration values and deploy to the my-grafana namespace.  Within some time, the Grafana operator will be made available in the my-grafana namespace.

 

Figure 1: Grafana

From Installed Operators, select the Grafana Operator.  For the Grafana resource, press Create Instance to create a new Grafana instance.

 

Figure 2: Grafana

In the Grafana instance YAML, make a note of the default username and password to log in, and press Create.

Connecting Prometheus to our Custom Grafana

The next step is to connect the community supported Grafana in the my-grafana namespace to OpenShift monitoring in the openshift-monitoring namespace.

The grafana-serviceaccount service account was created alongside the Grafana instance.  We will grant it the cluster-monitoring-view cluster role.

oc adm policy add-cluster-role-to-user cluster-monitoring-view -z grafana-serviceaccount

The bearer token for this service account is used to authenticate access to Prometheus in the openshift-monitoring namespace.  The following command will display this token.

oc serviceaccounts get-token grafana-serviceaccount -n my-grafana

For new clusters in OpenShift 4.11 and above, support for the above command has been removed.  Instead, a service account token secret can be created as follows:

oc create token grafana-serviceaccount --duration=8760h -n my-grafana

From the Grafana Data Source resource, press Create Instance, and navigate to the YAML view.  In the below YAML, substitute ${BEARER_TOKEN} with the output of the command above, copy the YAML, and press Create.

apiVersion: integreatly.org/v1alpha1
kind: GrafanaDataSource
metadata:
  name: prometheus-grafanadatasource
  namespace: my-grafana
spec:
  datasources:
    - access: proxy
      editable: true
      isDefault: true
      jsonData:
        httpHeaderName1: 'Authorization'
        timeInterval: 5s
        tlsSkipVerify: true
      name: Prometheus
      secureJsonData:
        httpHeaderValue1: 'Bearer ${BEARER_TOKEN}'
      type: prometheus
      url: 'https://thanos-querier.openshift-monitoring.svc.cluster.local:9091'
  name: prometheus-grafanadatasource.yaml

Customizing Grafana

From the my-grafana namespace, navigate to Networking -> Routes and click on the Grafana URL to display the custom Grafana user interface.  Click on ‘Sign In’ from the bottom left menu of Grafana, and log in using the default username and password configured earlier.  Now, an editable Grafana interface appears and you can view your custom Grafana dashboards or create your own.  As a note, administrators should take caution with custom dashboards to query Prometheus as this will have an impact on the performance of the monitoring stack.

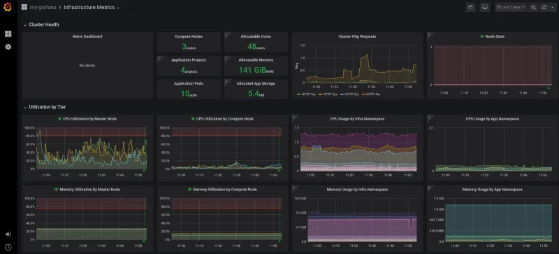
To import an existing Grafana dashboard, you can navigate from the Grafana operator menu and create a Grafana Dashboard resource.  An alternative is to directly import a custom Grafana dashboard from a JSON file within Grafana.  In the screenshot below, I imported a custom Grafana dashboard which displayed the custom metrics I had been looking to view.

 

Figure 3: Custom Grafana dashboard displaying custom metrics

Summary

With the community-powered Grafana, an OpenShift administrator can now write their own Prometheus queries to extract metrics and create custom dashboards to visualize the data.


About the author

Kevin Chung is a Principal Architect focused on assisting enterprise customers in design, implementation and knowledge transfer through a hands-on approach to accelerate adoption of their managed OpenShift container platform.

UI_Icon-Red_Hat-Close-A-Black-RGB

Browse by channel

automation icon

Automation

The latest on IT automation for tech, teams, and environments

AI icon

Artificial intelligence

Updates on the platforms that free customers to run AI workloads anywhere

open hybrid cloud icon

Open hybrid cloud

Explore how we build a more flexible future with hybrid cloud

security icon

Security

The latest on how we reduce risks across environments and technologies

edge icon

Edge computing

Updates on the platforms that simplify operations at the edge

Infrastructure icon

Infrastructure

The latest on the world’s leading enterprise Linux platform

application development icon

Applications

Inside our solutions to the toughest application challenges

Virtualization icon

Virtualization

The future of enterprise virtualization for your workloads on-premise or across clouds