Red Hat OpenShift 4.15 の一般提供を開始しました。Kubernetes 1.28CRI-O 1.28 をベースとしたこの最新バージョンは、コアプラットフォーム、エッジ、仮想化に重点を置いており、信頼性が高く一貫した包括的なプラットフォームによって、ハイブリッドクラウド全体での最新のアプリケーション開発と提供を加速します。

このブログでは、Red Hat OpenShift 4.15の主要な機能を紹介します。Red Hat OpenShift 4.15のイノベーションとアップデートの包括的なリストについては、Red Hat OpenShift 4.15 リリースノートをご覧ください。

What's new in Red Hat OpenShift 4.15

Sunil MalagiによるRed Hat OpenShift 4.15の新機能インフォグラフィック

エッジアプリケーションのためにAWS Outpostsまたは AWS WavelengthでOpenShift を使用

Red Hat OpenShift 4.15 を使用した、 AWS OutpostsAWS Wavelength Zonesの一般提供が始まりました。クラスター管理者は、AWS OutpostsでリモートワーカーとともにRed Hat OpenShift クラスターをAWSにインストールして、オンプレミスのAWS管理のインフラストラクチャ上でコンピュートおよび低レイテンシーのアプリケーションを実行することで、真に一貫したハイブリッドエクスペリエンスを実現できるようになりました。

AWS Wavelengthは、モバイル・エッジコンピューティング・アプリケーション向けに最適化されたAWS インフラストラクチャであり、AWSのコンピュートおよびストレージサービスが、5Gネットワークのエッジにある通信サービスプロバイダーのデータセンター内に組み込まれています。アプリケーションサーバーをAWS Wavelength Zoneに配置することで、5G デバイスからのアプリケーショントラフィックが5Gネットワークから離れる必要がなくなり、そのため、アプリケーショントラフィックが送信先に到達するまでにインターネットで複数のホップを経由することが原因で生じるレイテンシーが回避されます。今回の最新リリースでは、クラスター管理者は、インストーラーがプロビジョニングしたインフラストラクチャ、またはユーザーがプロビジョニングしたインフラストラクチャの両方において、AWS Wavelength Zoneのコンピュートノードを使用して、AWS に Red Hat OpenShift をデプロイできるようになりました。また、管理者はAWS Wavelength Zoneおよび既存のサブネットのコンピュートノードによって、既存のVPCを使用できます。既存のRed Hat OpenShiftデプロイメントの場合、管理者はAWS Wavelength Zoneに自動的にスケールできるコンピュートノードを追加することもできます。詳細については、「AWS Wavelength Zone上にワーカーノードがあるクラスターをAWSにインストール」を参照してください。

Red Hat OpenShift Virtualizationでインフラストラクチャを最新化

Red Hat OpenShift Virtualizationは、仮想化インフラストラクチャを最新化する方法を提供します。Lockheed Martin、Turk Telecom、Dell、AWS、sahibinden.comなど、多くのお客様やパートナーがRed Hat OpenShift Virtualizationによってクラウドネイティブなアプリケーションとともに仮想マシンを提供しており、すべてのアプリケーションにわたる管理の一貫性を推進して、運用効率を高めています。

sahibinden.com の CTO である Gökhan Ergül 氏は次のように述べています。「Red Hatのテクノロジーは、仮想化ワークロードとコンテナワークロードを効率的かつ適切に統合された方法で実行できるという点において、競合他社よりも優れています。Red Hat OpenShift Virtualizationを使用すると、Kubernetesを利用したアプリケーションプラットフォーム上で、コンテナ化されたアプリケーションとともに仮想マシンを再プラットフォーム化できます。 さらに、既存のインフラストラクチャへの投資を管理しながら、仮想化アプリケーションをコンテナ化されたマイクロサービスにリファクタリングできます。私たちは現在、オープンソースの俊敏性とツールを、DevOpsと自動化ワークフローに組み合わせることで、ビジネス上で競争力のあるサービスを生み出し続けることができます」詳細については、「sahibinden.comがRed Hat OpenShiftを使用して信頼性の高い小売サービスを迅速に提供」をご覧ください。

今回の最新リリースには、Red Hat OpenShift Virtualizationによる復元力と災害復旧機能が加わっています。また、Red Hat OpenShift Data Foundation用のMetro-DR ソリューションを使用して、ACMで管理された仮想マシンのワークロードを保護できる機能の一般提供を実現しました。実行中の仮想マシンに使用されるネットワーク・インターフェース・ カードを動的に再構成するネットワーク・ホット・プラグ機能も追加しています。さらに、インスタンスタイプに基づく仮想マシンの作成を、最小限のステップでできるように合理化しました。

Virtualization Image

インスタンスタイプを使用した仮想マシン作成のためのパブリッククラウドエクスペリエンス

Red Hat OpenShiftと外部プロバイダー間のOVN IPsecサポート

多くのお客様は、さまざまな業界規制に準拠するために、転送中のあらゆるデータを暗号化する必要があります。そのことによって、NFS やiSCSIを使用するストレージアプライアンスなど、Red Hat OpenShiftがアプライアンスからストレージにアクセスする方法に課題が生じています。そのため、私たちはOVN Kubernetesの既存のクラスター内IPsec機能を強化し、Red Hat OpenShiftとIPsec で設定された、外部プロバイダー間のトラフィックの暗号化もサポートするようにしました。

インフラストラクチャ、カーネル サブシステム、Ingressダッシュボードによって強化されたネットワーク監視

Red Hat OpenShift 4.15では、現在のダッシュボードに表示されるネットフローデータを生成しているNetwork Observability OperatorのeBPFエージェントが、キャプチャできなかったメトリクスを含めるために、中心となるネットワーク・オブザーバビリティ・ダッシュボードのコレクションを拡張しました。新しいメトリクスは、ネットワークインフラストラクチャ、Linux カーネルサブシステム、Kubernetesイングレストラフィックをカバーする 、3つの新しい可観測性ダッシュボードに表示されます。ネットワーク・インフラストラクチャ・ダッシュボードの例には、ネットワーク構成、TCPレイテンシープローブ、コントロール・プレーン・リソース、OVN-Kubernetes を使用するクラスターのワーカーリソースに関する洞察が含まれます。Linuxサブシステムダッシュボードのメトリクスには、ネットワーク使用率、ネットワーク飽和、ネットワークエラーが含まれます。Ingressダッシュボードには、シャーディングなどに関する情報が含まれています。OpenShiftをベアメタルでデプロイしているお客様はMetalLBピアとBorder Gateway Protocol(BGP)ピア間のMetalLBメトリクスも表示できるようになりました。最新リリースに含まれているNetwork Observability Operatorをインストールし、新しいネットワークダッシュボードを活用してください。

クラスター・ネットワーク・トラフィックのセキュリティの向上に役立つ管理ネットワークポリシー (テクノロジープレビュー機能)

クラスター管理者は、クラスター全体にわたるレベルで、さらに高度なアプリケーションセキュリティを強制できるようにしたいと考えています。Red Hat OpenShift 4.14では、OVN-Kubernetesを実行している Red Hat OpenShiftクラスターに、Admin Network Policy機能をテクノロジープレビュー機能として導入し、クラスターのネットワーク・トラフィック・フローのセキュリティを向上させました。具体的には、AdminNetworkPolicies (ANP)および BaselineAdminNetworkPolicy(BANP)ポリシーのレイヤーを使用できるようにして、クラスター内ネットワークトラフィックのセキュリティを強化します。 また、管理ネットワークポリシー機能はテクノロジープレビュー機能の状態のままになります。

Red Hat build of OpenTelemetryによる統合モニタリング

Red Hat build of OpenTelemetryは、オープンソースの OpenTelemetry プロジェクトに基づいており、クラウドネイティブ環境用に統合かつ標準化された、ベンダー中立のテレメトリーデータ収集を提供します。これは、Red Hat OpenShiftの可観測性の重要なコンポーネントであり、アプリケーションとインフラストラクチャの信頼性、パフォーマンス、強化されたセキュリティを推進する上で重要な機能を果たします。Red Hat build of OpenTelemetry は、OpenTelemetry Collectorのデプロイと管理、およびワークロードインストルメンテーションの簡素化に対するサポートを提供します。OpenTelemetry Collectorは、テレメトリーデータを複数の形式で受信、処理、転送できるため、テレメトリー処理とテレメトリーシステム間の相互運用性にとって理想的なコンポーネントとなります。 Collectorは、メトリック、トレース、ログを収集および処理するための統合ソリューションを提供します。詳細については、Red Hat build of OpenTelemetry のリリースノートを参照してください。

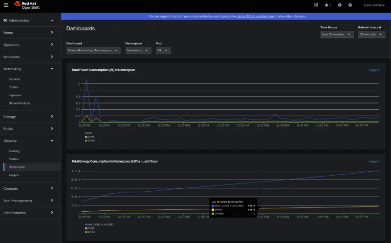
クラウドネイティブな持続可能性を実現する、より効率的な電力使用量監視(テクノロジープレビュー機能)

Kubernetes環境の電力消費を最適化することは、リソースを効率的に管理するうえで不可欠です。 OpenShift 4.15では、Red Hat OpenShift 用パワーモニタリングをテクノロジープレビュー機能としてご利用いただけます。電力使用量監視は、KubernetesベースのEfficient Power Level ExporterであるKeplerに基づいています。Red Hat OpenShiftの電力使用量監視では、extended Berkeley Packet Filter(eBPF)、CPUパフォーマンスカウンター、機械学習モデルなどの実績のあるクラウドネイティブの方法とテクノロジーを利用して、ワークロードによる電力消費を推定し、メトリクスとしてエクスポートします。これらのメトリクスは、スケジューリング、スケーリング、レポート、可視化に使用され、クラスター管理者にクラウドネイティブなワークロードにおける二酸化炭素排出量に関する情報を提供します。

Screenshot of monitoring in OpenShift 4.15

Red Hat OpenShiftダッシュボードでの電力使用量監視

Red Hat Device Edgeを使用してアプリケーションをエッジに提供

Red Hat Device Edge with MicroShiftは、OpenShift Container Platformから派生した Kubernetesディストリビューションであり、小型フォームファクターデバイスとエッジコンピューティング向けに設計されています。Red Hat Device Edgeの2つの新機能をご紹介できることを嬉しく思います。

  • Red Hat Device Edgeを使用するOperator:お客様とパートナーは、Operator Lifecycle Management (OLM)を使用して、MicroShiftにOperatorをインストールおよび管理できるようになりました。これにより、エッジでのデータベースやメッセージング・イベントシステムなどの一般的な操作を簡素化できます。OLMリソースの消費を抑えるために、ユーザーは必要なOperatorのみを特別に厳選した独自のOperatorカタログを作成します。必要なコンテナイメージをオペレーティング・システム・イメージに埋め込むことで、エアギャップやオフラインの場合でも機能します。
  • Red Hat Device Edgeを使用したArm上のマシン ビジョン:お客様は、NVIDIA Jetson OrinのようなArmベースのプラットフォームで、モデル推論などのマシンビジョンのワークロードを実行できるようになりました。Red Hat Enterprise Linux 9.3の一部として必要なハードウェアの有効化があり、MicroShiftの基本オペレーティングシステムとしてサポートされるようになりました。

今すぐRed Hat OpenShift 4.15を試してください

今すぐRed Hat Hybrid Cloud Consoleから、最新機能と拡張機能を活用してください。次のリリースについては、以下のリソースをご覧ください。

Red Hat OpenShift 4.15の新機能についてお読みいただきありがとうございます。Red Hatの連絡先を通じてコメントまたはフィードバックをお送りいただくか、GitHubでOpenShiftに関する課題を作成してください。


執筆者紹介

Ju Lim works on the core Red Hat OpenShift Container Platform for hybrid and multi-cloud environments to enable customers to run Red Hat OpenShift anywhere. Ju leads the product management teams responsible for installation, updates, provider integration, and cloud infrastructure.

UI_Icon-Red_Hat-Close-A-Black-RGB

チャンネル別に見る

automation icon

自動化

テクノロジー、チームおよび環境に関する IT 自動化の最新情報

AI icon

AI (人工知能)

お客様が AI ワークロードをどこでも自由に実行することを可能にするプラットフォームについてのアップデート

open hybrid cloud icon

オープン・ハイブリッドクラウド

ハイブリッドクラウドで柔軟に未来を築く方法をご確認ください。

security icon

セキュリティ

環境やテクノロジー全体に及ぶリスクを軽減する方法に関する最新情報

edge icon

エッジコンピューティング

エッジでの運用を単純化するプラットフォームのアップデート

Infrastructure icon

インフラストラクチャ

世界有数のエンタープライズ向け Linux プラットフォームの最新情報

application development icon

アプリケーション

アプリケーションの最も困難な課題に対する Red Hat ソリューションの詳細

Virtualization icon

仮想化

オンプレミスまたは複数クラウドでのワークロードに対応するエンタープライズ仮想化の将来についてご覧ください